Аккаунт-директор. Управление флайтами и сводной таблицей
Узнайте, как аккаунт-директор может управлять флайтами и сводной таблицей в биллинге, используя фильтры и функции согласования.
В этом руководстве описано, как эффективно управлять флайтами в системе биллинга. Аккаунт-директору предоставляется возможность просматривать и фильтровать флайты, которые находятся на согласовании или уже согласованы. Функционал позволяет добавлять и скрывать фильтры, а также согласовывать флайты прямо из списка.
В сводной таблице можно управлять отображением столбцов и фильтровать данные по различным критериям. Это помогает оптимизировать процесс согласования и закрытия флайтов, обеспечивая более точное управление данными и документами.
Давайте начнем
Если это делается в первый раз, то необходимо на почте найти последнее присланное письмо с темой "Приглашение в Битрикс24", если вдруг его на почте нет - то необходимо обратиться за помощью к Александре Новиковой
Затем в левом меню выбрать пункт "Биллинг"

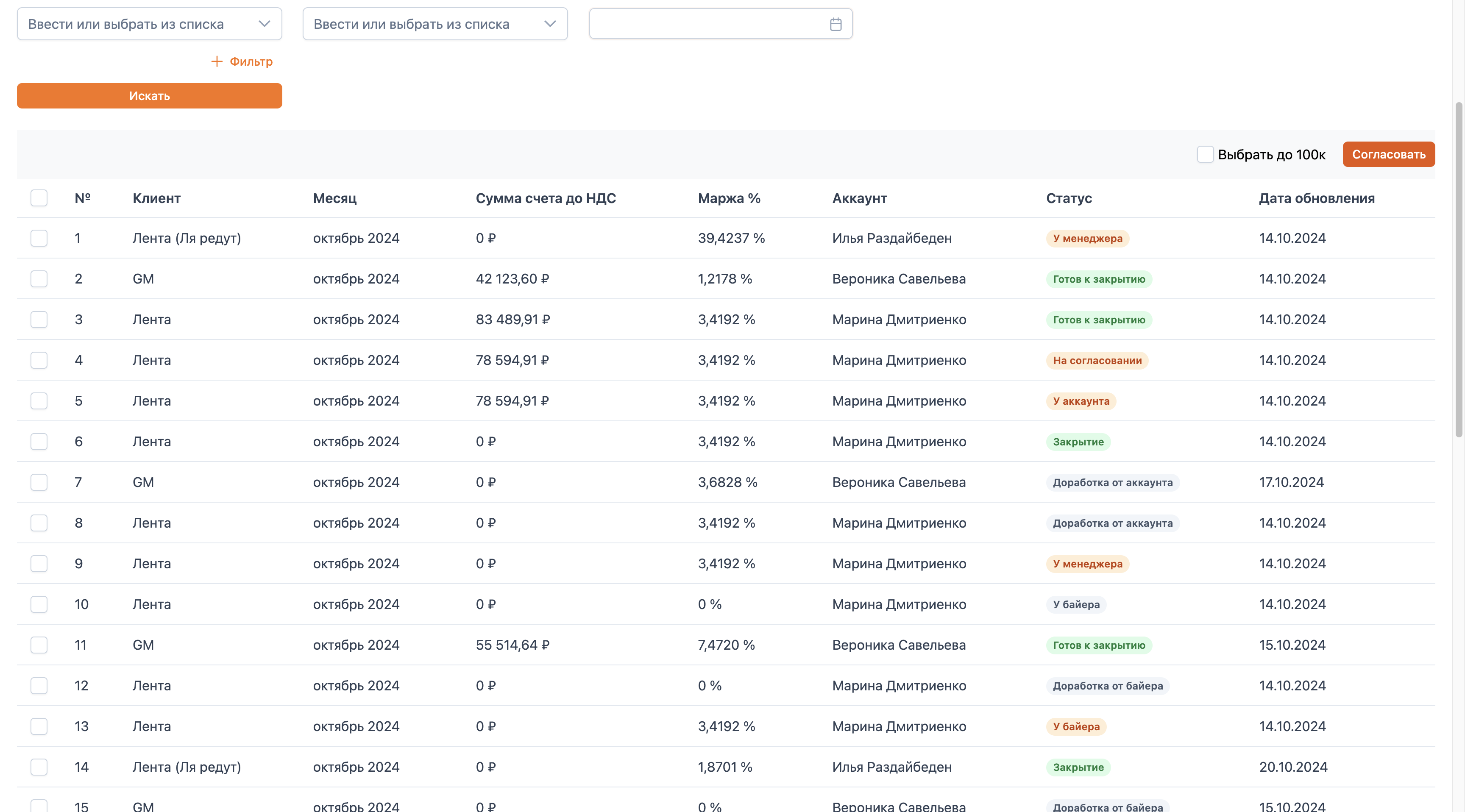
Вкладка "Брони"
Аккаунт-директору в биллинге доступен функционал перечня флайтов на вкладке "Брони". Также доступен функционал "Сводной таблицы".

В перечне флайтов аккаунт-директор видит все флайты, которые еще не согласованы им, и те, что находятся у его подчиненных в работе. Аккаунт-директор может отфильтровать флайты по нужному фильтру. По умолчанию установлены фильтры: «Клиент», «Сумма счета до НДС», «Месяц».

Можно добавить фильтры.

Также можно скрыть ненужные фильтры.

Например, отфильтруем по статусу.

Чтобы обновить список, нажмите «Искать».

Так мы видим все флайты, которые находятся в работе у байера.


Обращаем ваше внимание, что изменить статус можно только на "прошедшие статусы". Например, если сейчас статус "У байера", то статус "Закрытие" недоступен, так как с флайтом еще ведется работа байером.
Статусы:
- "У байера" / Возвращаем на этап внесения ПФ
- "Доработка от байера" / Возвращаем на этап внесения МП
- "Доработка от аккаунта" / Возвращаем на этап внесения ПФ для исправление доработки байером
- "На согласовании" / Возвращаем на этап согласование аккаунт-менеджером после внесения ПФ
- "Закрытие" / Возвращаем на этап внесения закрывающих аккаунт-менеджером

Дополнительно добавлена функция «Выбрать до определенной суммы» до 100 тысяч. (Будет доработка на увеличение этой суммы)


Аккаунт-директор может согласовать некоторые флайты прямо из перечня, если они находятся в статусе "На согласовании".
Например, если флайт в статусе «На согласовании», мы можем выделить его и нажать кнопку «Согласовать».


Флайт будет согласован, и из этого перечня он должен исчезнуть и переместиться в сводную таблицу.
Аккаунт-директор также может перейти и просмотреть флайт из списка бронирований, вкладка "Брони".

Для этого необходимо кликнуть по строке. Аккаунт-директор может изменять флайт только в статусе "На согласовании".
В остальных статусах аккаунт-директору доступен только просмотр.
В этом статусе аккаунт-директор может изменять дату начала, дату завершения, название флайта, байера и аккаунт-мененджера. Он также может управлять постоплатой клиента, параметрами медиапланов в части клиентских источников, исходным расходом, ценами для баинга, возвратной и агентской комиссиями, а также возвратной комиссией клиента. Доступны изменения постоплаты площадки, маржинальной прибыли, планируемой и фактической маржи. Аккаунт-директор может формировать сумму счета, "накликивая" необходимые арифметические операции, изменять данные закрывающих документов: выбирать другого клиента и реквизиты, указывать иное юридическое лицо, менеджера по документообороту и добавлять комментарии.


Если аккаунт-директор считает, что флайт готов к согласованию, он может нажать «Согласовать». В этом случае флайт будет отправлен в таблицу закрывающих, таблицу финал и "Сводную таблицу" в UI Биллинга.

Далее изменить этот флайт уже будет нельзя.
Если флайт нужно отправить на доработку аккаунт-менеджеру для изменения суммы счета и данных закрывающих, аккаунт-директор может нажать «На доработку», внести замечания и отправить на доработку аккаунт-менеджеру.



Если аккаунт-директор все-таки согласовывает флайт по кнопке "Согласовать", то флайт перестает отображаться на вкладке "Брони" и попадает на вкладку "Сводная таблица", а также в таблицу закрывающих, таблицу final.
Вкладка "Сводная таблица"
Функционал сводной таблицы.

В сводной таблице представлены все флайты, которые были согласованы аккаунт-директором. Эти флайты были отправлены в таблицу закрывающих и final. В таблице видна основная информация о флайтах. Дополнительно можно раскрыть и посмотреть данные по площадкам.

Также можно управлять отображением столбцов. Например, по умолчанию отображаются все столбцы, но нам нужно только несколько.

Например, сумму счёта.
Мы можем убрать галочки с ненужных столбцов, чтобы увидеть только сумму счета с НДС.


Также можно использовать необходимую фильтрацию.
Чтобы расширить список фильтров, нажмите на "+ Фильтр".


Например, будем искать по юридическому лицу.

Выберите необходимое юридическое лицо и нажмите «Искать».

Фильтр сработал и нашел только необходимые флайты.
Аккаунт-директор может просмотреть флайт, нажав на него.

Флайт, которые просматривается из сводной таблицы уже согласован и отправлен в таблицу закрывающих.
Аккаунт-директор может изменить аккаунт-менеджера или байера, цены для баинга, возвратную комиссию с площадки, маржинальную прибыль, планируемую маржу и маржу факт, эти изменения не повлияют на таблицу закрывающих или final.
Может ознакомиться с данными закрывающих.
На этом работа с биллингом в рамках MVP закончена! :)