Tutorial: Como Incluir Pautas na Reunião de Check-in para Líderes
Aprenda passo a passo como adicionar pautas nas reuniões de check-in utilizando o Planejador e facilitando a participação dos líderes. Veja como sugerir temas e organizar as atividades de forma eficiente.
Neste guia, vamos aprender como incluir pautas nas reuniões de check-in que contam com a participação dos líderes. O objetivo é garantir que todos possam sugerir temas antes da reunião, usando a tarefa criada para esse fim. Assim, as discussões ficam organizadas e todos os setores podem contribuir.
Vamos começar
Agora, este é o tutorial sobre a inclusão das pautas da reunião de check-in, a reunião em que os líderes participam. Pode ser feito de duas formas: clicando em "Planejador".

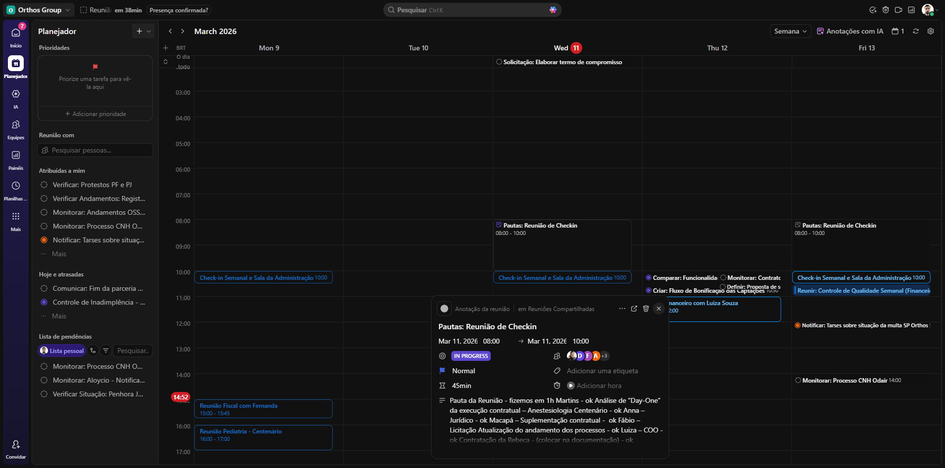
E vocês vão observar que sempre haverá, nos dias da reunião de check-in, um evento já criado. E clicando nesse evento, vocês podem clicar neste link, "Entrar no Google Meet", para entrar na reunião do Google Meet.


Mas, antes da reunião de Check-in, combinamos que haja pautas e que os líderes tragam os temas para a reunião. Então, existe uma tarefa recorrente já criada, que são as pautas da reunião de check-in. Por exemplo, hoje, ao clicar na tarefa e depois no quadradinho com a seta para cima, a tarefa será aberta. Os líderes do setor vão acessar os comentários dessa atividade e sugerir suas pautas de reunião.



A de hoje já foi. Então, na de sexta-feira, clicando aqui e depois na setinha, a pauta de sexta-feira já está disponível para os líderes de setor proporem suas pautas de reunião no campo atividade.


